|
|
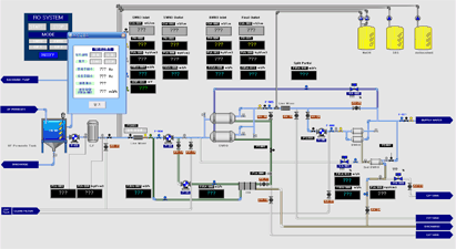
구미정수장 여과지
감시제어시스템 |
|
 |
분야별:수처리[정수처리] |
 |
적용제품:CIMON,C·R |
 |
고객사: |
|
|
우도 해수담수화
감시제어시스템 |
|
 |
분야별:수처리[정수처리] |
 |
적용제품:CIMON |
 |
고객사: |
|
 |
|
|
도암댐 여과설비
감시제어시스템 |
|
 |
분야별:수처리[정수처리] |
 |
적용제품:CIMON,SiemensS7 |
 |
고객사: |
|
|
광교 물순환
여과처리시스템 |
|
 |
분야별:수처리[정수처리] |
 |
적용제품:CIMON,GLOFA |
 |
고객사: |
|
 |
|
|
하동 청룡정수장 막여과
감시제어시스템 |
|
 |
분야별:수처리[정수처리] |
 |
적용제품:CIMON,XGT |
 |
고객사: |
|
|
설악 오색정수장
감시제어시스템 |
|
 |
분야별:수처리[정수처리] |
 |
적용제품:CIMON,GLOFA |
 |
고객사: |
|
 |
|
|
거제 연초정수장
고도정수처리 감시제어시스템 |
|
 |
분야별:수처리[정수처리] |
 |
적용제품:CIMON |
 |
고객사: |
|
|
문막 상수도 가압장
감시제어시스템 |
|
 |
분야별:수처리[정수처리] |
 |
적용제품:CIMON,GLOFA |
 |
고객사: |
|
 |
|
|
진도 막여과
감시제어시스템 |
|
 |
분야별:수처리[정수처리] |
 |
적용제품:CIMON,GLOFA |
 |
고객사: |
|
|
삼성제일모직 막여과
감시제어시스템 |
|
 |
분야별:수처리[정수처리] |
 |
적용제품:CIMON,XGK |
 |
고객사: |
|
 |